

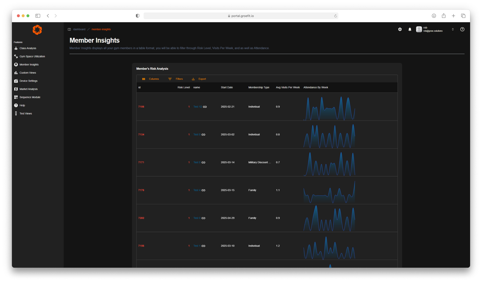
See every member's full lifecycle in one place—from first visit to renewal. Understand what drives retention, which members are at risk, and where engagement drops off before it becomes churn.
Align staffing with real demand. Know when your floor is understaffed, which shifts drive the most member interactions, and how team performance correlates with satisfaction scores.
Every check-in, class booking, purchase, and support interaction—merged into a single member record. No more siloed data. Just a complete picture of who your members are and what they need.
Monitor space utilization, equipment availability, and zone traffic in real time. Identify bottlenecks before they impact experience and make layout decisions backed by actual usage data.
Set rules once, let your system act. Auto-alert staff when a member hasn't visited in 14 days, a machine has been idle too long, or a front desk check-in goes unacknowledged.
Pre-built dashboards surface the metrics that matter—daily, weekly, monthly. Share reports across locations without manual exports. Decisions made faster, with data everyone trusts.




