Gym intelligence software that helps you identify
at-risk members, improve retention, and optimize operations.





















Most gyms are surrounded by data. But it lives in different systems.
Access control. CRM. Billing. Class Software.
None of them talk to each other. Without gym intelligence software, important signals stay buried, and operators are forced to manage blindly. Modern fitness facilities need real-time fitness facility analytics to understand what is happening across their floor.
GroeFit© connects the systems you already run. Cameras, access control, CRM, and membership platforms. Then transforms them into a unified layer of gym analytics software. The result: Real visibility into your faiclity, real understanding of member behavior, and real operational intelligence.
Click on a tile below to learn more
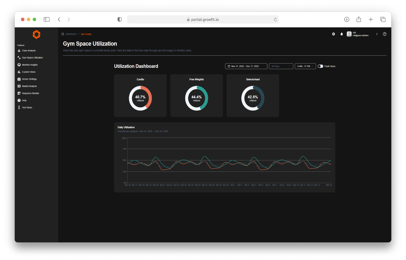
Using privacy-first computer vision and your existing cameras, GroeFit monitors gym equipment usage, class performance, desk activity, and access violations—turning your facility into an intelligent environment.

Our gym member retention software. Once unified, your data becomes actionable. GroeFit identifies churn risk at the member level, surfaces operational trends, and reveals performance gaps before they cost revenue.

We consolidate your check-ins, classes, and access control into a single source of truth; eliminating blind spots caused by disconnected systems.

Groe was designed to work with the systems gyms already run. No major infrastructure change, no new operational complexity, just better insights.





