Understand Your Members Like Never Before with AI Insights
Get real-time analytics on member behavior, engagement, and retention trends. Identify what works, refine strategies, and keep your community thriving.
%20-%20Light-4.png)

%20-%20Light-5.png)
How GroeFit Can Help Your Gym
GroeFit streamlines operations, automates tasks, and provides data-driven insights—so you can spend less time managing and more time leading.
%20-%20Light.png)
Tailgating Alerts
Automatically identify tailgating and access violations in real time. Reduce security risks, enforce policies, and maintain a safe, compliant environment without adding friction for employees or members.
%20-%20Light-6.png)
Space Utilization
Track traffic patterns and occupancy trends to uncover underused or overcrowded areas. Make smarter layout, expansion, and scheduling decisions backed by real behavioral data.




%20-%20Light-3.png)
Behavior Monitoring
Analyze how members interact with your facility over time. Identify peak usage, dwell time, and behavioral trends to improve experiences, retention, and operational planning.

Market Insights
Aggregate anonymized data to reveal broader usage trends and benchmarks. Understand demand patterns, growth opportunities, and competitive positioning within your market.
What Makes GroeFit Stand Out
Say goodbye to outdated systems and disconnected tools. GroeFit is the only AI-Driven gym management platform that has:
Tailgating
Detect unauthorized gym access with automated tailgating detection. Groe uses computer vision and access control integration to monitor entry points and protect member access.
Missed Desk
Identify missed member interactions at your gym’s front desk. Groe uses computer vision to detect service opportunities and improve member experience without monitoring staff.
Space & Equipment Utilization
Optimize your gym layout with real space utilization analytics. Groe tracks equipment usage, peak-hour congestion, and facility performance to improve revenue per square foot.
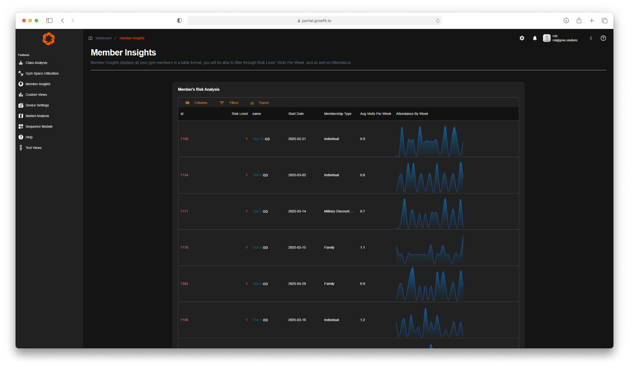
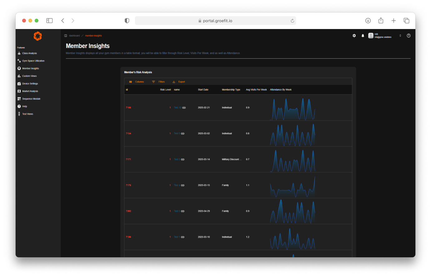
Risk Analysis
Detect at-risk gym members before they cancel. Groe provides advanced member risk analytics, churn prediction, and retention insights for fitness businesses.
Market Insights & Analytics
Discover your next members with ZIP-level gym market analysis. Groe provides fitness market analytics, demographic insights, and growth opportunity mapping for gyms.
Smart Onboarding Module
GroeFit helps gyms bring structure and consistency to new member onboarding. By supporting clear follow-up, automation, and visibility, GroeFit reduces early churn and ensures every new member gets the attention they need from day one.
You Can't Fix What You Can't See
You are not running a hobby. You are running a performance business where people, programs, and profit all have to pull their weight. The problem is that you are making big decisions on limited information. Check ins, gut feel, and scattered reports only tell you who showed up, not who is drifting, what the floor really feels like, or where money quietly leaks out the back door.
Lack of Motivation
Approximately 30% of gym members cite lack of motivation as their reason for quitting.

High Costs
The cost of acquiring a new member is five to seven times higher than retaining an existing member.

Low Retention
The average gym membershi0p retention rate is approximately 67% after one year.

Affordable pricing plans
Three powerful tiers, each tailored to fit the needs of your gym
Essential insights to keep your gym healthy: member risk scores to reduce churn, targeted outreach tools to attract new members, and clear KPI reporting to track performance.
Everything in Base, plus advanced computer vision analytics. Understand peak usage with a crowd meter, capture missed desk opportunities, strengthen security with tailgate reporting, and streamline engagement through automated notifications and communications.
All Visionary features, enhanced with SEO and social media marketing automation. Future‑proof your business by boosting online visibility, driving member acquisition, and maximizing brand impact.
Questions? We’ve Got Answers.
We’ve got answers to help you make the switch to GroeFit.
Will member privacy be an issue?
Our computer vision technology does not use facial recognition technology so your members privacy is safe with us and is the highest priority for Groe Solutions.
Is it required to purchase additional hardware?
You do not need to purchase any additional hardware, we will integrate with your current security systems.
How long does deployment take?
Deployments usually do not take longer than 24hrs.
Can insights be exported or integrated into other tools?
Yes, we are able to export and integrate with any existing gym software that you use.
Can we start small and scale?
Yes, we have various package plans to fit every gym.






Focus on What Matters: Building a Thriving Gym Community
More engagement. More retention. More growth. Let automation handle the operations, so you can invest in your members and culture
%20-%20Light-1.png)
%20-%20Light-2.png)
%20-%20Light-7.png)